Improved Cloud Infrastructure
Over the last few months we’ve experienced a lot of growth at Shorebird! Just in the last 30 days, we’ve served over 80 million patches to users’ devices worldwide 🚀

As the number of devices and users that depend on Shorebird continued to grow, we started to notice some bottlenecks in our backend infrastructure that weren’t optimized for the current (and projected) scale. We knew that we needed to invest in various backend improvements to continue to provide the same level of reliability and low latency to our rapidly growing user base.
In this blog, I want to talk about some of the learnings and improvements we’ve made to ensure our cloud infrastructure continues to grow and scale with our user base while reliably delivering millions of patches all over the world 🌎
Decoupling Services
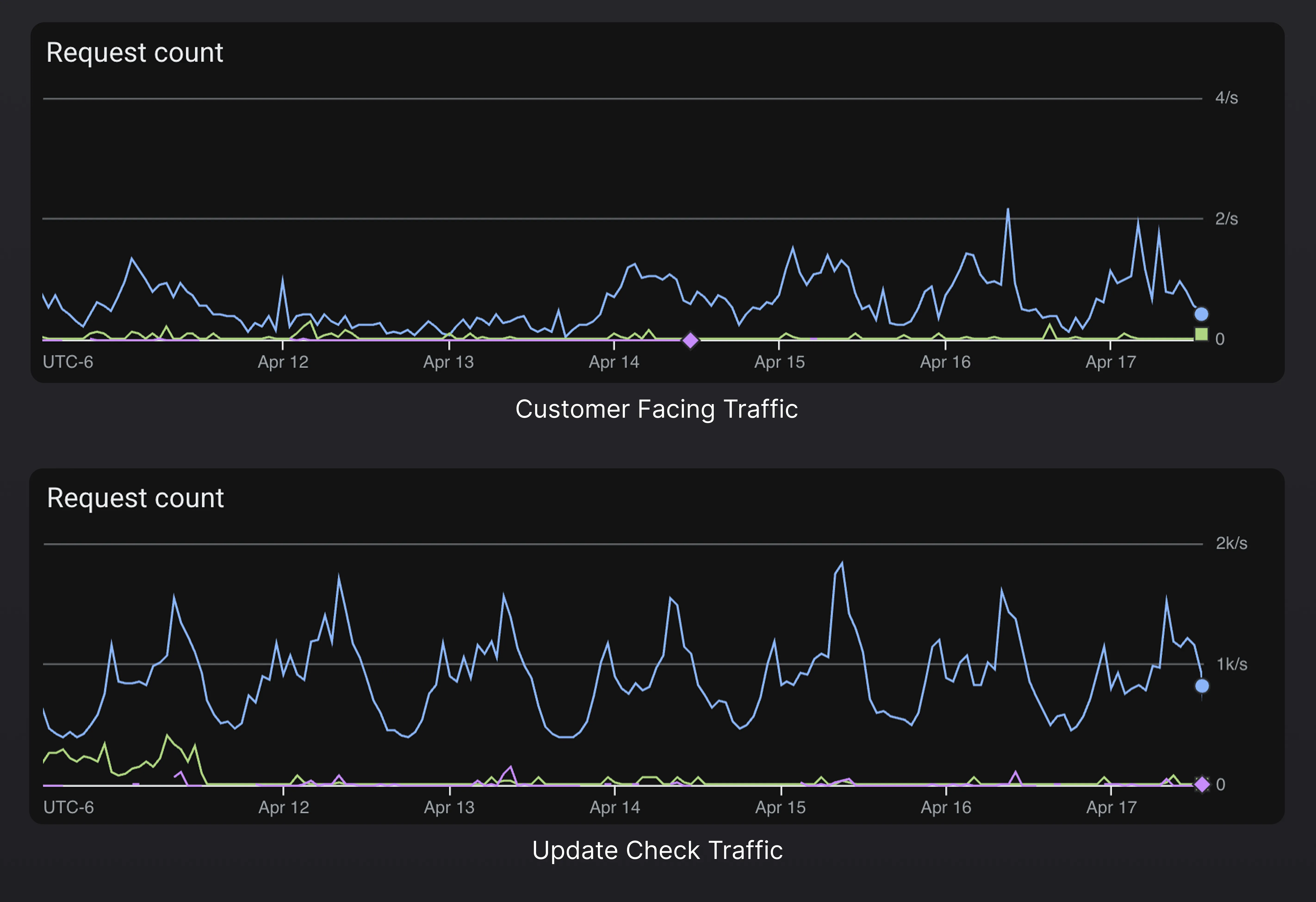
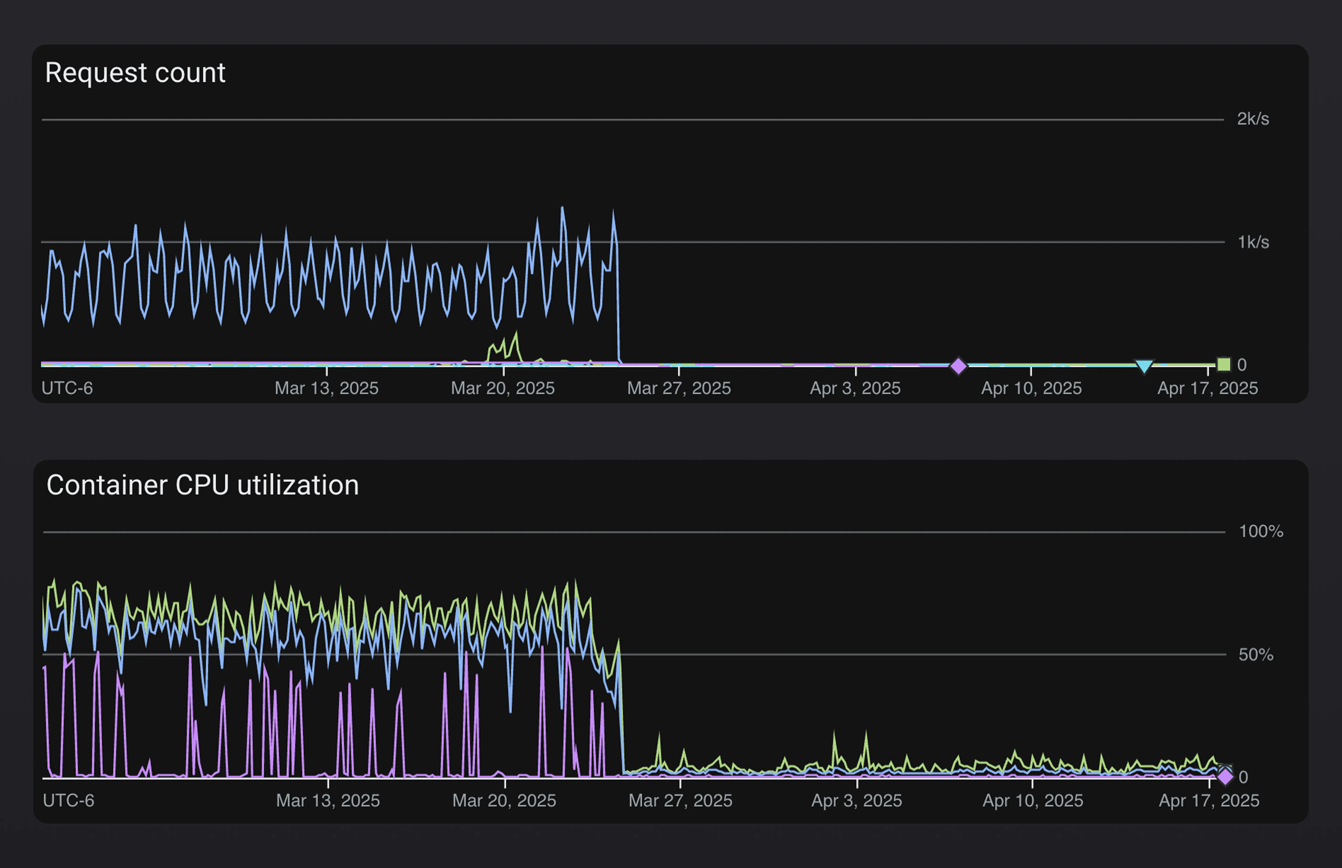
One of the first improvements we made was to decouple the APIs that our customers directly interact with (via the Shorebird CLI and console) from the APIs that devices interact with (via the Shorebird updater). As you can imagine, the endpoints that are consumed by devices via the Shorebird updater experience much higher load than the endpoints that power the console and CLI. Millions of devices worldwide are constantly checking for new patches whereas our console and CLI usage is orders of magnitude lower.
Just to give you a sense of the discrepancy, over the last 2 weeks, the update check endpoints received ~1k requests/sec whereas customer facing endpoints received ~0.5 requests/sec. Furthermore, the traffic to our updater endpoints comes in bursts. We regularly see sudden spikes of up to 10k requests/sec for a period of several minutes, whereas traffic to customer facing APIs is relatively consistent.

We were able to gracefully decouple the two services without any downtime or outages with the help of external application load balancers and some benefits we immediately noticed included:
- Reduced blast radius: any performance degradation in update check endpoints would not affect the customer facing services and vice-versa
- Reduced costs: we were able to cut costs by selectively upgrading hardware and scaling for updater facing services
- Improved visibility: monitoring and alerting was much easier because we were able to have more granular alerts and health checks for each service
You can clearly see the difference in request volume and CPU usage of our customer facing services before and after we decoupled them from the updater services.

Removing Computations from Hot Paths
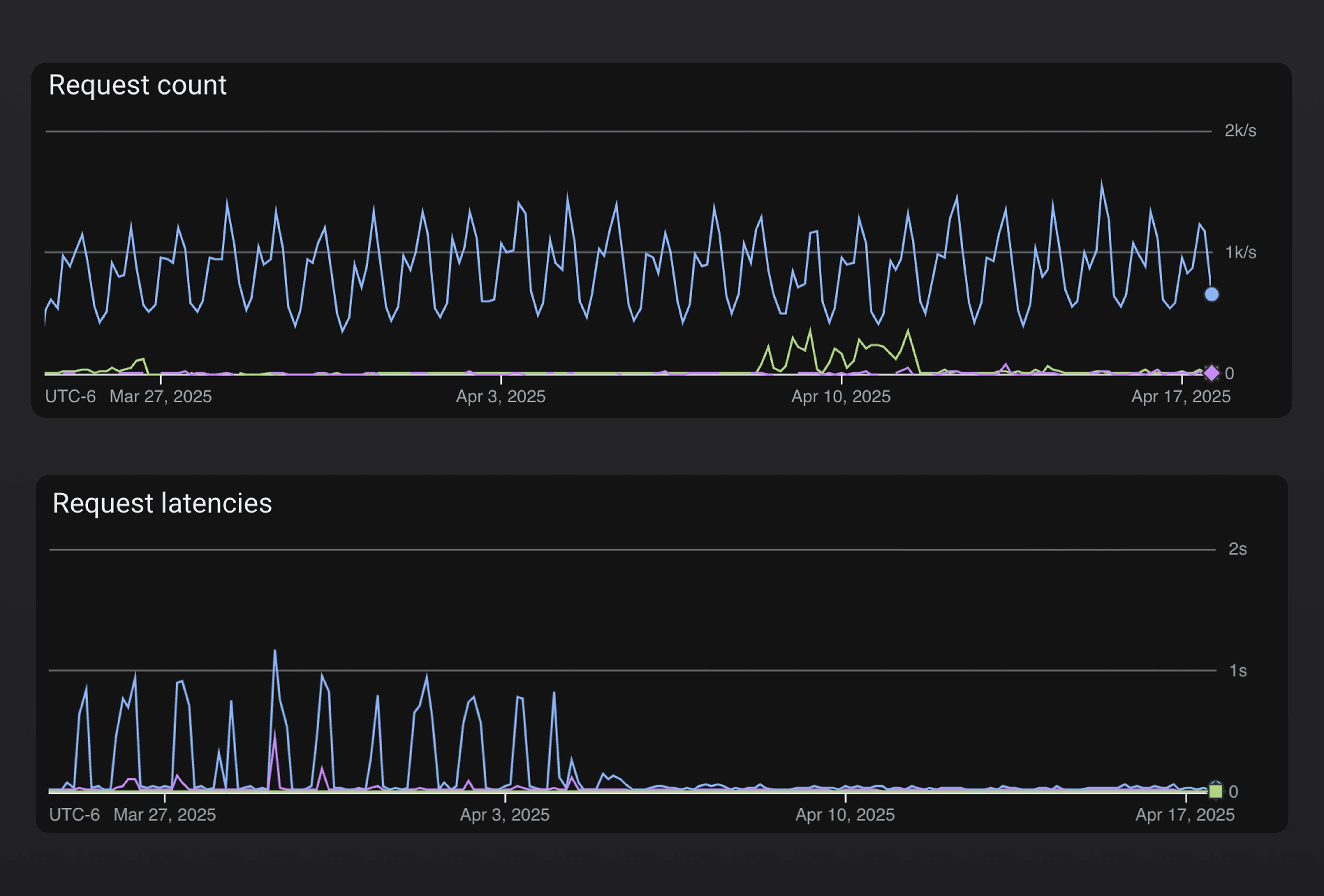
Once we had split out the updater endpoints from the customer facing endpoints it became clear that we still had some work to do in terms of optimizing response times for patch checks. We already had a layer of caching in place but it wasn’t enough at the current scale. Our patch check service was frequently having to invalidate the cache and perform expensive computations to determine things like whether an account had exceeded the patch install limit for the respective billing period or what the latest available patch was for a given app.
We removed all of this logic from the updater service and relied on background processes to compute and cache all necessary information. Our revamped setup consisted of real-time logs being aggregated, a message being sent to a pub/sub topic, and various subscribers performing the expensive computations asynchronously and caching the results for the patch check service to consume directly.
This dramatically reduced the latency and overall compute needed per update check request. We went from requests occasionally taking >1s during sudden spikes in request volume to 99% of our request completing in <300ms.

Introducing a Time Series Database
The last major area I want to touch on is our insights tab within the Shorebird console. It is responsible for surfacing patch install and download metrics over time.

Originally, this information was being queried on-demand directly from BigQuery which we quickly learned was not going to scale. BigQuery is designed for batch processing of large amounts of data via scheduled jobs — not for low latency lookups of time series data.
Similar to our caching improvements above, we leveraged a pub/sub topic and various subscriptions to aggregate and write patch metrics to a dedicated time series database asynchronously. This meant we were able to completely remove BigQuery as a runtime dependency from our system and drastically improved reliability and performance of our patch insights in addition to other parts of our system (e.g. the account page, usage reporting jobs, and more).
By moving to using a dedicated time series database for patch metrics, we reduced pageload time by up to 10x.

We also adjusted all other jobs which previously read directly from BigQuery to instead query the time series database and observed significant improvements in the time to complete each job.
JobBeforeAfterUsage Reporting10 minutes3 minutesEmail Alerting30 minutes8 minutes
Get Started
That’s all for now!
These infrastructure improvements are already rolled out to all Shorebird customers around the world. 🥳
If you’re new to Shorebird and want to get started, head over to the Shorebird Console.
